最近手上拿到一套 最新版开云体育源码,实测下来,整体很稳,用的是 TG接口,顺带自带百款本地彩票,功能完整,几乎覆盖了常见的体育、彩票、综合盘需求,拿来直接运营或者二开都非常方便。
先说下环境和搭建,这套源码对 Linux 宝塔环境非常友好,只要安装好 PHP、MySQL、Nginx 就可以跑起来。压缩包里附带了完整的 图文+视频搭建教程,即使是新手也能跟着部署。PC 端和移动 H5 端都有,而且 H5 端直接可以打包成 App,响应速度快,流畅度不错,不会出现卡顿或者页面显示错乱的情况。
支付介绍
支付功能也是这套源码的一大亮点:支持 USDT 在线充值,适合海外玩家或者做加密货币支付的运营需求,同时也兼容 微信、支付宝充值,满足大部分国内用户的支付习惯。出款方面也同样方便,后台可直接操作 USDT 出款或传统支付方式,让整个资金流转更顺畅。
源码介绍
系统前后端源码 全开源,盘总可以自由选择合适的 API 接口商对接,完全不用担心开模费或其他授权问题。搭建好之后,就可以永久使用,灵活度很高。后台管理也很方便,可以统一管理彩票玩法、体育赛事、会员数据和代理体系,支持多层级代理和团队分佣,非常适合长期运营。
玩法介绍
对于彩票玩法,这套源码自带的 本地彩票非常丰富,涵盖排列五、七星彩、六合彩、极速赛车等热门玩法,后台可以自由添加彩种,支持改单、预设开奖、控杀等功能。体育盘部分也是信用盘、综合盘双模式,可灵活设置赔率、限额,系统彩和官方彩都有,满足不同玩家需求。
另外,前端页面也做了优化,PC 和移动端都自适应,H5 端视觉体验不错,操作流畅,用户体验比以前老版本提升不少。管理员在后台可以实时查看玩家下注情况、账户余额、流水记录,还能灵活调节盘口,保证运营安全稳定。
源码总结
总结一下,如果你正在找一套 稳定可靠、易搭建、功能齐全的开云体育源码,这套绝对值得考虑。操作简单、可直接运营、支持多支付方式、多端自适应、多彩种玩法,基本上拿到手就能开站,且源码完全开源,二次开发也毫无压力。无论是自己做综合盘还是做代理分销,这套源码都很合适,而且搭建教程完整,新手也能快速上手。
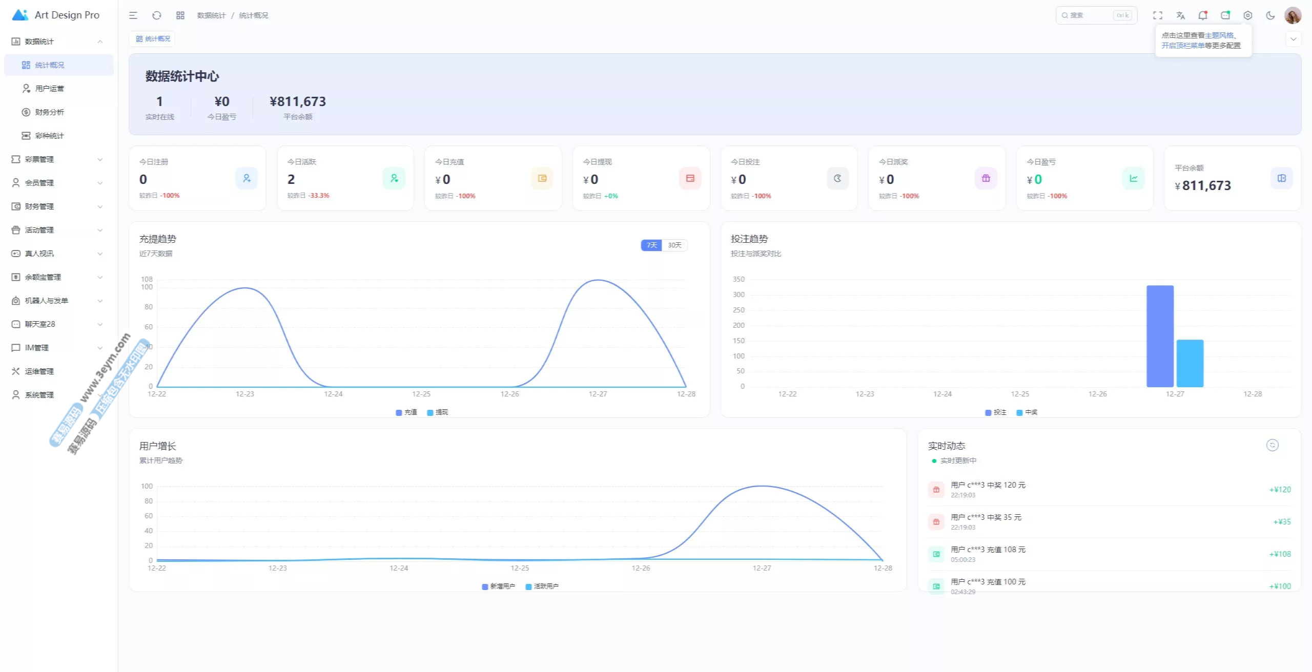
实测截图














































